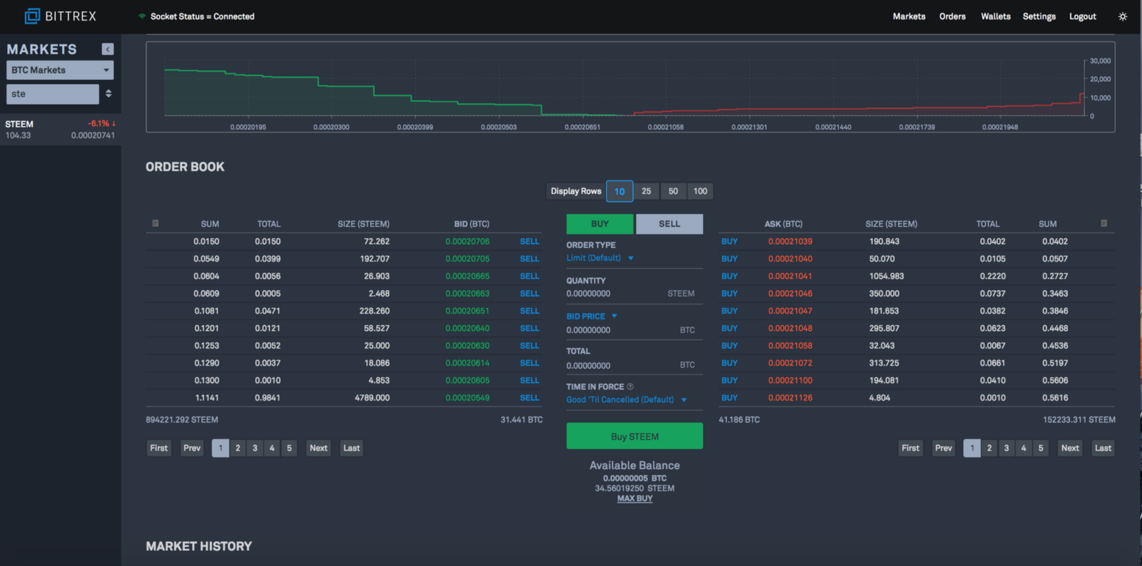
Bittrex is among the largest and well-known crypto exchanges with over $160 Million of daily trading volume. Founded by Bill Shihara, who previously worked as a security engineer at Amazon and Blackberry, Bittrex exchange places a special emphasis on reliability and preventing security breaches. Bittrex is based in the USA, which is rare among the crypto exchanges. To date, Bittrex holds almost 300 cryptocurrencies, features fast deposits and withdrawals with a solid customer support. How to register to Bittrex (registration, verification and deposit funds) Registering on Bittrex is a relatively simple process. First you need to sign up by providing an email and a secure password. Next you will need to verify your email address. Once signed up, we will recommend you to secure your new account with 2 factor authentication (2FA) using Google authenticator app. Bittrex does require its users to verify their identity in order to make withdrawals. However, to avoid complications, they strongly recommend not to deposit any funds until the verification process is fully done. To verify your identity, click on the ‘settings’ tab on the top menu. Keep in mind, Bittrex will also frequently ask you to reconfirm your email if you’re signing in from a new IP address (on top the usual login and 2FA). Next, select “My Profile” to start the registration process. Once all fields are completed, click on the ‘Identity verification’ tab and click ‘start verification’. The process will require you to verify your identity using officially issued government IDs and/or passport. After all information is submitted, it should only take a few minutes for the system to process your information, ID, and photo. Once verified, you will receive a confirmation email and a notification on the identity verification page. Now you are ready to make deposits, congrats. To deposit coins, go to ‘Wallets’ tab from the top right menu. Here you can see your account balance, as well as the variety of tokens listed on. If you click on the green circle-arrow icon next to each coin, a pop up will come up asking you to generate a new wallet address. Click ‘new address’. Once the address is created, copy it and send the desired amount from your digital wallet in order to deposit to Bittrex. Double check that you deposit the correct coin to its corresponding wallet. Otherwise, it could result in a complete loss of your coins. After your transaction is confirmed with the number of confirmations Bittrex requires, your account will be credited and you are ready to begin trading. How to trade on Bittrex exchange On the home screen (or ‘markets’) page, you can search for your desired trading pair. The homepage displays featured trading pairs with their stats. Once you click on a specific trading pair, you will be directed to the market page. The top section of the page shows the chart, which can be adjusted by time frame, chart style (bar, colored bar, line, etc), indicators (ADX/DMS, Alligator, Awesome Oscillator, etc) and Select Tool (crosshairs, segment, continues, etc). Prices adjust in real time and deposits/withdrawals can be made directly on the pair’s page. Once you scroll a bit further down, you will see the order book. Here you can view all buy and sell orders (or ‘bid and ask’). Sum represents the total amount in the base asset accumulated to the specific order book line. In the middle box, select the desired price and number of units you prefer to place for the newly created order. Under ‘order type’ you can select ‘limit (Default)’ or ‘conditional’. A limit order is an order to buy or sell at a specified price (or cheaper if available). A ‘buy’ limit order is executed at the specified limit price or lower, while a sell limit order is executed at the specified limit price or higher. Limit orders help you get the best deal for your buy or sell (unlike ). decentralized exchanges You can also set a stop-loss command on Bittrex. Stop-loss is when you set a price you wish to sell a coin in order to limit your losses. It’s a great way to minimize risk if you buy a coin anticipating it will go up in price, but instead it goes down and you lose money. Stop-loses can be set using the Conditional orders feature. Conditional orders are more advanced trade orders that are automatically submitted or canceled if specified criteria are met. When clicking on ‘Conditional orders’ users can set the conditions to ‘greater than or equal to’ or ‘less than or equal to’ a target price. They can also set ‘Time in Force’, which provides 2 options; ‘Good-Til-Cancelled Order’, or ‘Immediate-Or-Cancel Order’. A Good-Til-Cancelled (GTC) order is an order to buy or sell a stock that lasts until the order is completed, expired, or cancelled. The maximum lifetime of any order is 28 days. An Immediate-Or-Cancel (IOC) order is an order to buy or sell a stock that must be executed immediately. Any portion of an IOC order that cannot be filled immediately will be cancelled. Once your order is complete, you can view your open orders and order history at the bottom of the same page (you can also view the same info on the ‘orders page’). Bittrex Fees Bittrex charges 0.25% for all trades. This is slightly more than other common exchanges like Binance (0.10%). Bittrex does not charge fees for deposits, but charges for withdrawals to compensate for the network transfer fees that are usually built into different coins. Supported Assets Bittrex currently supports around 300 coins. The list includes ERC-20 tokens, DAG based coins and coins of other Blockchains such as NEO and Cardano. Bittrex Customer Support Like the most popular exchanges, Bittrex deals with a large amount of requests and support tickets. However the platform generally responds to questions quickly and keeps the lines of communication open via social media. They also have a dedicated support page where they describe in detail how to use all functions on the site and provide answers to frequently asked questions. When we sent a support tickets we received a reply in just two days. Is Bittrex Safe? The exchange places a strong emphasis on security, requiring 2 factor authentication, identify verification and email confirmation each time you sign in from a new IP address. To date, there have been no major Bittrex hacking incidents from past three years, although users should always beware of individual hacking attempts that can come from or website URLs that resemble Bittrex’s official website address. phishing emails Bittrex API Bittrex does allow trading bots to be linked to accounts using their API keys. Those bots can place limit buy and sell orders. Site Status Bittrex attempts to be as transparent as possible about how well their systems are functioning. On the site status page, users can view status information for Bittrex hot wallets and markets, updated on a 5-minute interval. The page shows the status, block height and connections of each coin listed on the exchange. Pros Highly secured, great user experience and design Site status reports shows that user experience is always a priority Sophisticated support US based Cons Some users have that their accounts were temporarily suspended pending completion of a review. These users have expressed their frustrations online but often haven’t received a response back. As a US based exchange, the company is forced to comply with KYC and AML processes, which may cause it to overreact to activities it deem suspicious. complained Conclusion Overall, Bittrex is a must-have for the typical crypto trader. The exchange provides hundreds of high profile coins, plus a full stack of features for advanced traders and developers, to make traders of every skill level satisfied. They also place a large emphasis on security and usability through their support page. If you’re just getting into trading or are curious to explore alternative exchanges, Bittrex should be a platform to consider. Originally published at cryptopotato.com on July 26, 2018.